KI im Einkauf: Wie Karl Pichler AG den Holzhandel mit der numi solutions GmbH digitalisiert

Der Holzhandel steht vor besonderen Herausforderungen: Tausende von Artikeln in unterschiedlichen Maßeinheiten, schwankende Nachfrage und ein hoher manueller Planungsaufwand belasten Einkauf und Disposition. Karl Pichler AG – einer der führenden Holzhändler im deutschsprachigen Raum – hat gemeinsam mit numi solutions einen neuen Weg eingeschlagen: Digitalisierung des Einkaufs mit KI-gestützter Bestandsplanung, automatisierten Bestellvorschlägen und intelligenter Dokumentenverarbeitung. […]

continue reading

KI in der Supply Chain: Wie Reinforcement Learning die Bestandsplanung automatisiert

Schwankende Nachfrage, unzuverlässige Lieferanten, globale Disruptions-Events, statische Wiederbeschaffungsmodelle stoßen in der modernen Supply Chain schnell an ihre Grenzen. Reinforcement Learning (RL) bietet einen fundamentalen Paradigmenwechsel: KI-Agenten, die Bestandsentscheidungen in Echtzeit treffen, aus jedem Ergebnis lernen und sich kontinuierlich verbessern. Warum klassische Bestandsplanung an ihre Grenzen stößt Lieferketten sind ständig in Bewegung, Produkte wandern über Kontinente, […]

continue reading

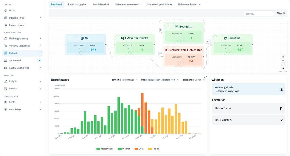
Supplier Portal Software für Ihre Supply Chain

Die numi Supplier Portal Software unterstützt operative Einкäufer und Disponenten dabei, Bestellungen und Dokumente effizient mit Lieferanten zu priorisieren und abzustimmen. Änderungen in der Nachfrage, in Produktionsplänen oder auf Seiten der Lieferanten führen häufig zu Fehlteilen – mit potenziell gravierenden Folgen wie Produktionsstillständen oder verspäteten Auslieferungen an Kunden. Die Identifikation solcher Fehlteile sowie die Lieferantenkommunikation […]

continue reading

Forecasting Software & Absatzplanungs-Software von numi

Die numi Forecasting Software unterstützt Bedarfsplaner und den Vertrieb dabei, die Nachfrage auf jeder Detailebene, über jeden Zeitraum und in jedem Rhythmus präzise vorherzusagen. Als leistungsstarke Absatzplanungs-Software vereint numi modernste KI-Technologie mit intuitiver Bedienung. Die Absatzplanungs-Software vereint unterschiedliche Datenquellen wie Bestellhistorie, Kundendaten und Marketingkampagnen und nutzt KI-Modelle, um Prognosen auf SKU-, Kunden- und Standortebene zu […]

continue reading

Die Bestandsmanagement Software für Ihre Supply Chain

Die numi Bestandsmanagement Software unterstützt Einкäufer und Disponenten dabei, die richtigen Bestände zur richtigen Zeit am richtigen Ort zu positionieren. In vielen Unternehmen führen statische Bestandsparameter, ungenaue Lieferzeiten und wenig dynamische Losgrößen dazu, dass MRP-Läufe Fehlteile oder Überbestände erzeugen. Herkömmliche ERP-Systeme erlauben selten, die Auswirkungen von Lieferzeiten, Ziel-Service-Leveln oder Bestellfrequenzen zu simulieren und zu optimieren. […]

continue reading

The Integrated Supply Chain Software numi: AI-Powered Supply Chain Planning & Execution

Hall East Entrance, Booth EO60B / In many companies, critical supply chain decisions are still made using fragmented tools: forecasts are created in spreadsheets, planning parameters are manually adjusted in the ERP system, purchase orders are generated based on static data, critical material shortages are detected too late, and coordination with suppliers happens via email. The […]

continue reading

Die integrierte Supply-Chain-Software numi: KI-gestützte Supply Chain Planung & Ausführung

Halle Eingang Ost, Stand EO60B / In vielen Unternehmen werden zentrale Supply-Chain-Entscheidungen noch immer in voneinander getrennten Tools getroffen: Forecasts entstehen in Tabellen, Dispositionsparameter werden manuell im ERP-System nachjustiert, Bestellungen werden mit statischen Daten in dem ERP-System erstellt, kritische Fehlteile werden zu spät erkannt und Abstimmungen mit Lieferanten laufen per Email. Die Folgen sind bekannt: […]

continue reading